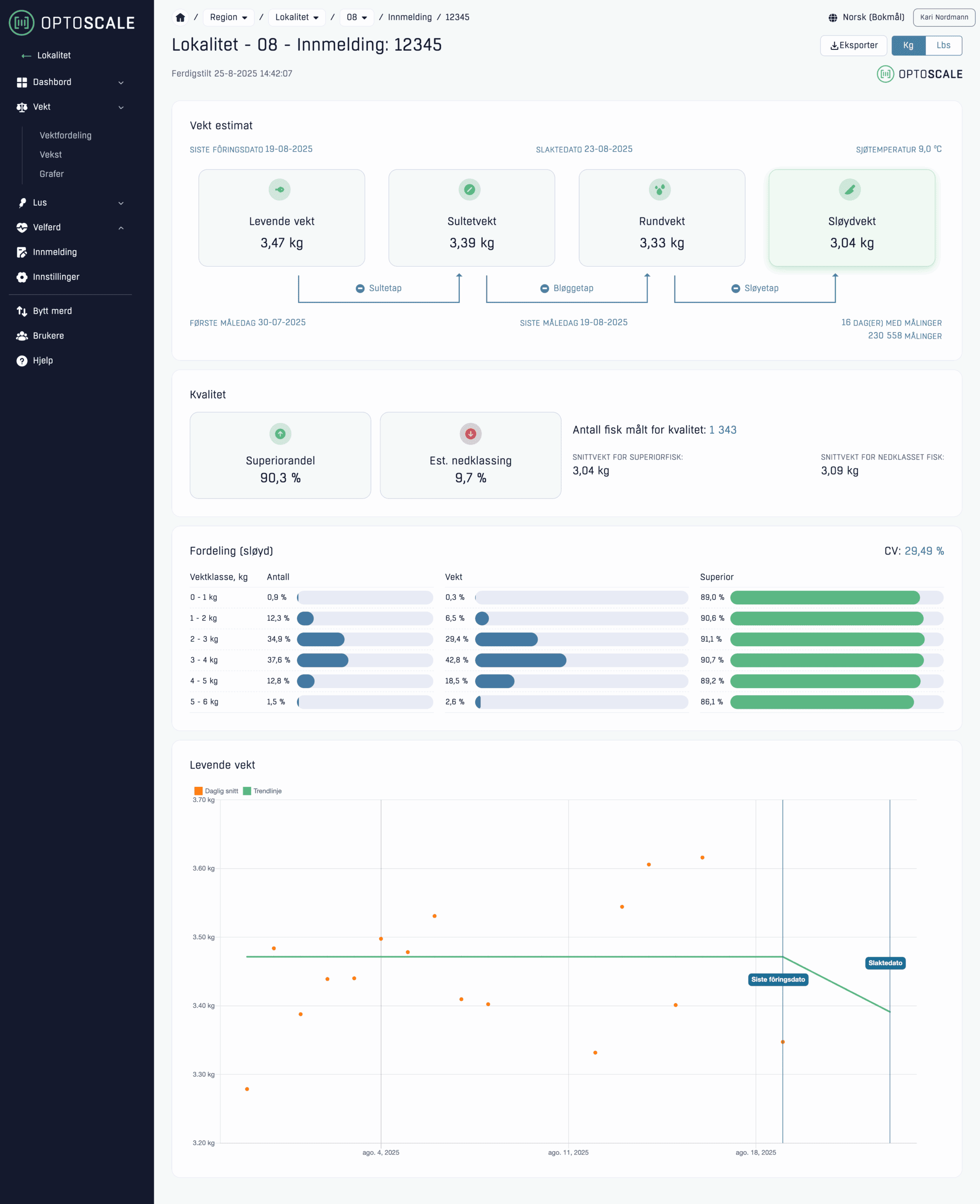
Kvalitet i hver klasse.
Ventetiden er over. Nå kan du se kvalitet per vektklasse – hvilke grupper som gir mest superior, og hvor nedklassingen gjemmer seg. Med presis oversikt kan du planlegge slakt og salg med treffsikkerhet som utgjør en forskjell. Enklere valg, bedre marginer.
Se hvor verdien ligger
Ikke all fisk er like – og ikke alle vektklasser gir samme kvalitet. Med den nye kvalitetsrapporten ser du nøyaktig hvor verdien ligger. Det gir deg kontroll på hvilke partier som er mest lønnsomme, og gjør det enklere å hente ut maks verdi ved slakt.
✓Superior og nedklassing – per vektklasseSe hvor superior-andelen er høyest og prioriter partier som lønner seg.
✓Nedklassingsestimat – lett å følgeFang endringer tidlig og juster planene før slakt.
✓Én kvalitetsrapportAlle tall på ett sted – klar for innmelding og deling.


Planlegg med presisjon
Slakteplanlegging handler om timing og marked. Med kvalitetsestimater per vektklasse ser du hvilke klasser som gir best betalt, og kan legge opp logistikk og salg smartere. Mer forutsigbarhet gjør beslutningene enklere – og tryggere.
Én rapport. Mange svar
Rapporten gir et samlet bilde av kvaliteten i gruppa: superiorandel, nedklassing og fordeling per vektklasse. Tydelig struktur gjør det raskt å forstå situasjonen, dokumentere valg og sende en solid innmelding.


Bioplan –fra dokumentasjon til beslutning
Bioplan er vårt beslutningsverktøy som kombinerer sanntidsdata fra bioskopet med produksjonsprognoser. Det gir deg færre overraskelser og bedre kontroll – hele veien fram til slakt.
✓Planlegg slaktetidspunktBasert på faktisk vektutvikling og kvalitet.
✓Prognoser for superiorandelSe hvor nedklassingen oppstår og prioriter riktig.
✓Bedre kapasitetsutnyttelseFull oversikt over grupper og vekst gir bedre planlegging.
✓Raske beslutningerTallene oppdateres fortløpende og speiler virkeligheten i merden.

Validert mot virkeligheten
Estimatene er testet mot faktiske slakteresultater og forbedres fortløpende etter hvert som mer data kommer inn. Det betyr at tallene speiler virkeligheten i produksjonen – og gir et presist beslutningsgrunnlag når marginene betyr mest. Når marginene er små, er dette verktøyet stort.
